제목2

  • 경로 [ 관리자 페이지 / 방문자 분석 ]
  • URL [ 도메인/adm/visitor ]

홈페이지에 접속한 방문자 현황을 확인할 수 있습니다.
방문자 수와 주요 유입 경로, 접속 정보가 표시됩니다.

 

기타

(1개)

 

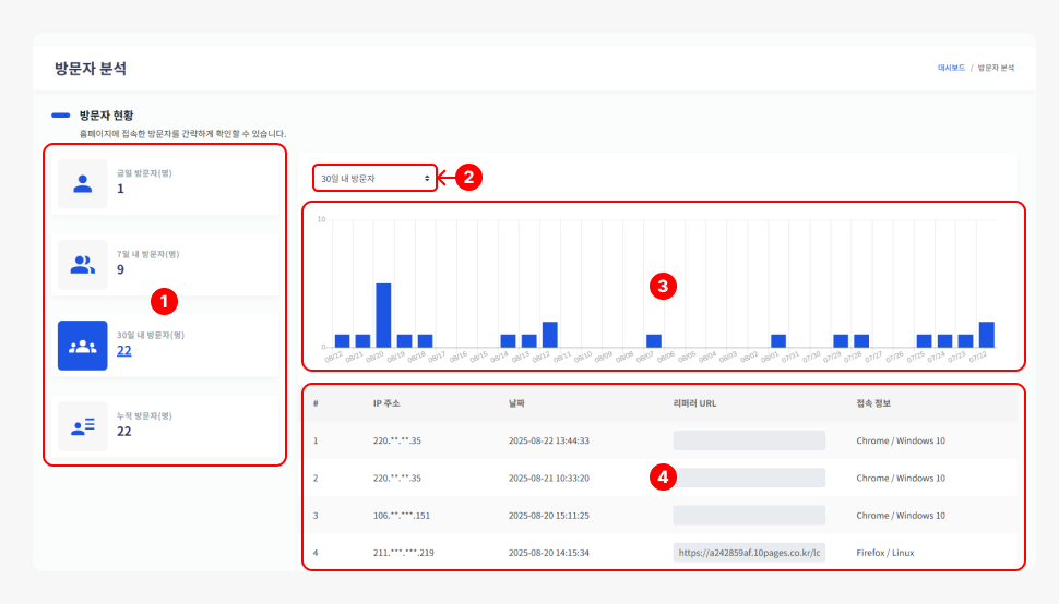
  1. [금일/7일/30일/누적 방문자]를 간략하게 확인할 수 있습니다.
  2. [방문자 선택]을 클릭해 금일/7일/30일/365일를 선택할 수 있습니다.
  3. 방문자 수를 비교 그래프로 표시합니다.
  4. 접속 날짜와 접속 정보를 확인할 수 있습니다.